

石英砂过滤器

一.产品功能
石英砂过滤器是去除水中悬浮物最有效手段之一,是污水深度处理、污水回用和给水处理中重要的单元。其作用是将水中已经絮凝的污染物进一步去除,它通过滤料的截留、沉降和吸附作用,达到净水的目的。
二.适用范围
1.用于要求出水浊度≤5mg/L能符合饮用水质标准的工业用水、生活用水及市政给水系统;
2.工业污水中的悬浮物、固体物的去除;
3.可用作离子交换法软化、除盐系统中的预处理设备,对水质要求不高的工业给水的粗过滤设备;
以及用在游泳池循环处理系统、冷却循环水净化系统等。
三.产品特点
1.独特的多滤室结构,可实现在线反冲洗(过滤、排污和反洗同时进行)。
2.可根据系统水压,罐体材质可选择使用碳钢。
四.技术参数
1.处理效果
①.进水浊度:<20FTU,出水浊度:<3FTU;
②.截污容量:5-15Kg/m3(滤料)。
2.工作环境参数
①.工作温度:5-60℃(特殊温度可定做);
②.工作压力:≤0.6MPa;
③.进水水压:≥0.04MPa;
④.反冲洗进水水压:≥0.15 MPa;
⑤.进出口压差:0.01-0.015MPa。
3.运行参数
①.工作方式:压力式;
②.运行方式:水流自上而下;
③.过滤速度:15-20m/h ;
④.运行周期:2-7天;
⑤.反洗方式:水洗,或气水结合反洗;
⑥.反洗耗水:1-3%;
⑦.反洗强度:4-15L/s·m2;
⑧.反洗历时:5-7分钟;
⑨.反洗膨胀率:40-50%。
五、详尽技术参数
(1)滤速及净水能力:滤速(米/时)
滤料形式 | 直接过滤 | 沉淀水过滤 |
单层滤料 | 8 | |
双层滤料 | 7 | 10 |
净水能力(米3/时)
滤层 | 滤速 (米/时) | 罐 径 (mm) | |||||
800 | 1200 | 1400 | 1600 | 2000 | 2400 | ||
双层 | 7 | 3.5 | 7.0 | 11.0 | 14.0 | 20.0 | 32.0 |
10 | 5.0 | 10.0 | 15.0 | 20.0 | 30.0 | 45.0 | |
单层 | 8 | 4.0 | 8.0 | 12.5 | 16.0 | 24.0 | 36.0 |
(2)滤料及垫层规格
滤料规格及滤层厚度
滤料形式 | 滤料名称 | 粒径 (毫米) | 容重 (克/厘米3) | 筛 网 [目/厘米2(目/吋2)] | 厚度 (毫米) |
单层滤料 | 石英砂 | 0.5-1.0 | 2.60-2.65 | 5.6-2.8 ( 36-18 ) | 600-700 |
双层滤料 | 无烟煤 | 1.2-1.6 | 1.4-1.6 | 2.5-1.9 ( 16-12 ) | 400-500 |
石英砂 | 0.5-1.0 | 2.60-2.65 | 5.6-2.8 ( 36-18 ) | 500-600 |
(3)反冲洗:
滤层反冲洗技术数据
滤器 直径(mm) | 冲洗强度 (升/秒﹒米2) | 冲先时间(分钟) | 终期水头损失 | ||||
双层滤料 | 单层 滤料 | 双层滤料 | 单层滤料 | 双层滤料 [帕斯卡(米水柱)] | 单层滤料 [帕斯卡(米水柱)] | ||
直接过滤 | 沉淀过滤 | ||||||
800 | 16 | 14 | 12 | 12 | 10 | 58.8×103 ( 6 ) | 49.0×102 ( 5 ) |
1200 | 16 | 14 | 12 | 12 | 10 | 58.8×103 ( 6 ) | 49.0×102 ( 5 ) |
1400 | 16 | 14 | 12 | 12 | 10 | 58.8×103 ( 6 ) | 49.0×102 ( 5 ) |
1600 | 16 | 14 | 12 | 12 | 10 | 58.8×103 ( 6 ) | 49.0×102 ( 5 ) |
2000 | 16 | 14 | 12 | 12 | 10 | 58.8×103 ( 6 ) | 49.0×102 ( 5 ) |
2400 | 16 | 14 | 12 | 12 | 10 | 58.8×103 ( 6 ) | 49.0×102 ( 5 ) |
冲洗流量及滤床反冲先时间的水头损失
滤器 直径(mm) | 冲洗流量 (升/秒) | 水 头 损 失 值 | |||||
泄 水 系 统 | 滤 层 | ||||||
双层滤料 | 单层 滤料 | 双层滤料 [帕斯卡 (米水柱)] | 单层滤料 [帕斯卡 (米水柱)] | 无烟煤 [帕斯卡 (米水柱)] | 石英砂 | ||
双层滤料 [帕斯卡 (米水柱)] | 单层滤料 [帕斯卡 (米水柱)] | ||||||
800 | 8.04 | 7.03 | 7.4×103 ( 0.75 ) | 6.9×103 ( 0.70 ) | 5.4×103 ( 0.55 ) | 5.1×103 ( 0.52 ) | 6.9×103 ( 0.70 ) |
1200 | 18.08 | 15.82 | 7.4×103 ( 0.75 ) | 6.9×103 ( 0.70 ) | 5.4×103 ( 0.55 ) | 5.1×103 ( 0.52 ) | 6.9×103 ( 0.70 ) |
1400 | 24.62 | 21.56 | 7.4×103 ( 0.75 ) | 6.9×103 ( 0.70 ) | 5.4×103 ( 0.55 ) | 5.1×103 ( 0.52 ) | 6.9×103 ( 0.70 ) |
1600 | 32.16 | 28.14 | 7.4×103 ( 0.75 ) | 6.9×103 ( 0.70 ) | 5.4×103 (0.55 ) | 5.1×103 ( 0.52 ) | 6.9×103 ( 0.70 ) |
2000 | 50.24 | 43.96 | 7.4×103 ( 0.75 ) | 6.9×103 ( 0.70 ) | 5.4×103 ( 0.55 ) | 5.1×103 (0.52 ) | 6.9×103 ( 0.70 ) |
2400 | 72.35 | 63.28 | 7.4×103 ( 0.75 ) | 6.9×103 ( 0.70 ) | 5.4×103 ( 0.55 ) | 5.1×103 (0.52 ) | 6.9×103 ( 0.70 ) |
(4)石英砂过滤器规格型号一览表
型 号 | 罐体尺寸 Φ×H (mm) | 处理流量 (m3/h) | 接口尺寸(mm) | 重量 (t) | |||
过滤进水 反洗出水 | 过滤出水 反洗进水 | 排气口 | D1 | ||||
JM-SYS400 | Φ400×2150 | ~1.5 | DN50 | DN50 | DN15 | 400 | 0.48 |
JM-SYS600 | Φ600×2250 | ~3 | DN50 | DN50 | DN15 | 600 | 0.6 |
JM-SYS800 | Φ800×2450 | ~5 | DN65 | DN65 | DN20 | 800 | 0.72 |
JM-SYS1000 | Φ1000×2550 | ~7.5 | DN65 | DN65 | DN20 | 1000 | 0.9 |
JM-SYS1200 | Φ1200×2650 | ~11 | DN80 | DN80 | DN25 | 1200 | 1.4 |
JM-SYS1500 | Φ1500×2850 | ~18 | DN100 | DN100 | DN32 | 1500 | 2.3 |
JM-SYS1600 | Φ1600×2950 | ~20 | DN125 | DN125 | DN32 | 1600 | 2.6 |
JM-SYS1800 | Φ1800×3050 | ~25 | DN125 | DN125 | DN32 | 1800 | 2.8 |
JM-SYS2000 | Φ2000×3150 | ~30 | DN125 | DN125 | DN32 | 2000 | 3.5 |
JM-SYS2200 | Φ2200×3300 | ~38 | DN150 | DN150 | DN40 | 2200 | 4.0 |
JM-SYS2400 | Φ2400×3400 | ~45 | DN150 | DN150 | DN40 | 2400 | 4.4 |
JM-SYS2500 | Φ2500×3450 | ~50 | DN150 | DN150 | DN40 | 2500 | 4.9 |
JM-SYS2600 | Φ2600×3450 | ~55 | DN150 | DN150 | DN40 | 2600 | 5.1 |
JM-SYS2800 | Φ2800×3600 | ~60 | DN200 | DN200 | DN40 | 2800 | 5.4 |
JM-SYS3000 | Φ3000×3900 | ~70 | DN200 | DN200 | DN40 | 3000 | 6.0 |
JM-SYS3200 | Φ3200×4500 | ~80 | DN250 | DN250 | DN40 | 3200 | 6.7 |
JM-SYS3600 | Φ3600×4500 | ~100 | DN250 | DN250 | DN40 | 3600 | 7.5 |
3.型号说明
JM—SYS400
设备的罐体直径,单位为mm;
设备的名称:SYS,石英砂过滤器;
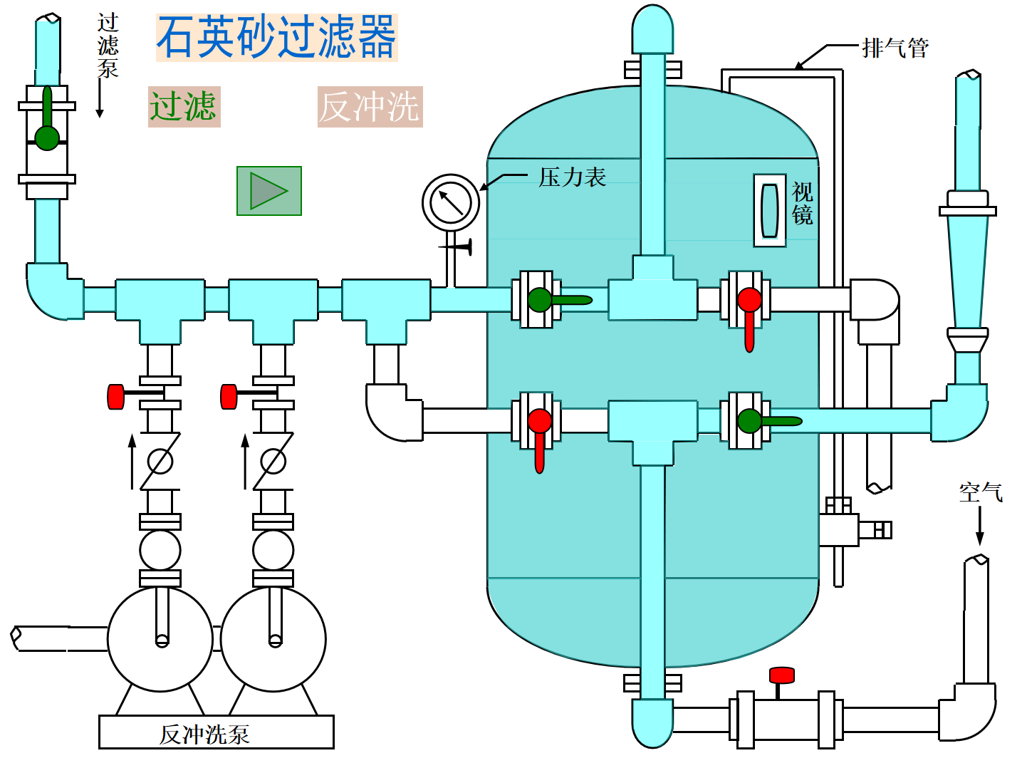
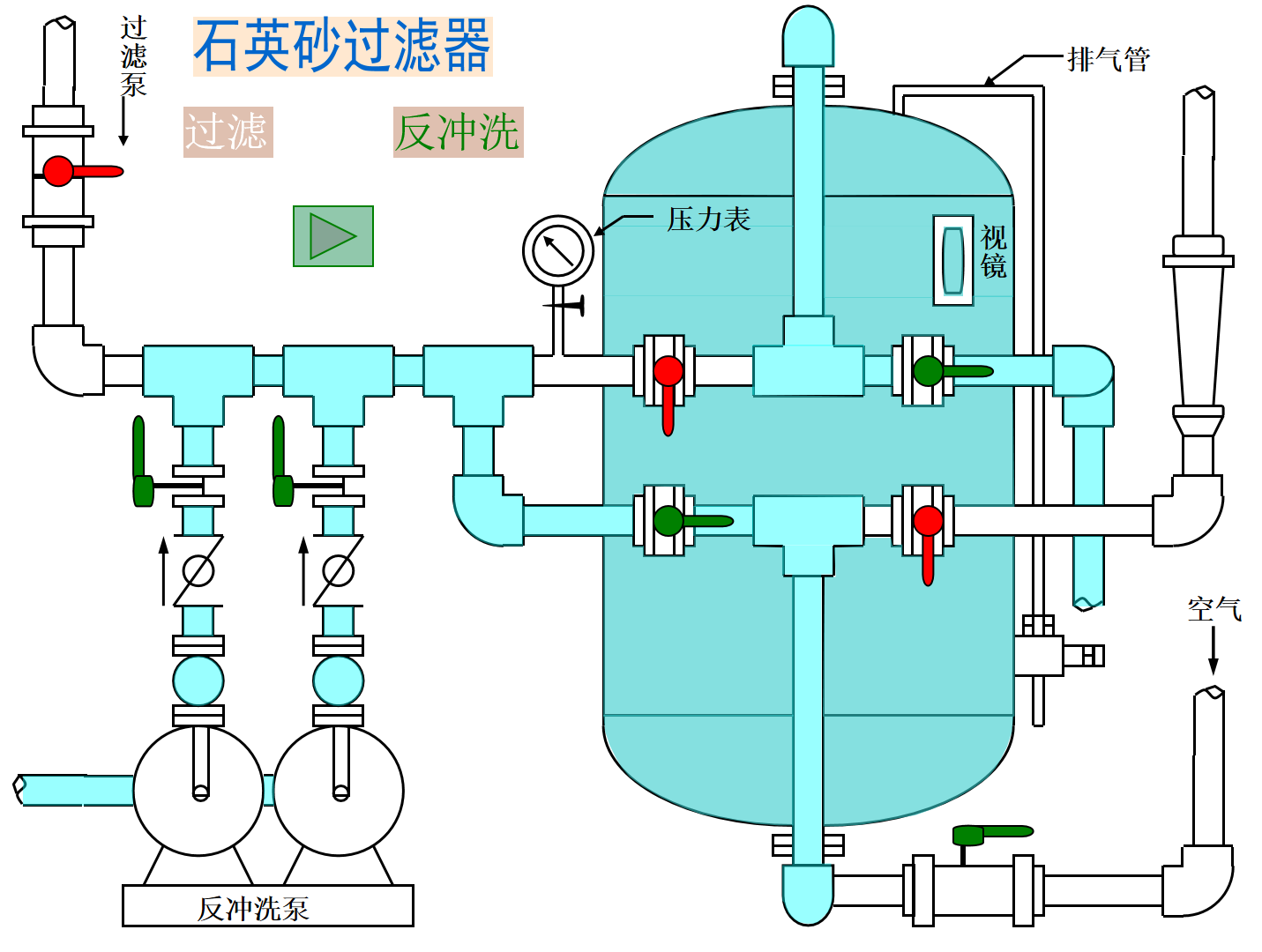
六、安装与运行
(1)压力过滤器的混凝土基础施工时,应按滤器支脚孔位置予留孔洞,并在基础达到设计强度后进行过滤器的吊装及连接管装配。
(2)过滤器运行初期,应根据当地水质情况逐步摸索运行经验,以确定混凝剂的品种及投量,反冲洗时排水闸阀的开启度等。
(3)过滤器运行期间,进水浊度不得高于设计规定的指标,并按设计要求进行反冲洗,否则会造成运行周期的缩短或滤层内形成泥球,严重时影响出水水质。
(4)直接过滤时,混凝剂应配制成一定浓度,并于泵前投加。
(5)冲水步骤:
a.冲洗:关闭进水泵和进水闸阀,打开排水闸阀,按设计要求的冲洗强度和冲洗时间进行反冲洗。
b.恢复运行:关闭水闸阀,启动进水泵,打开进水阀和放气阀,待过滤器中空气全部排除,再关闭排气阀,过滤器即恢复正常运行。
(6)当几台压力过滤器并联运行时,其进出水管上均应装设闸阀。
七、石英砂过滤器常见问题详解
在石英砂过滤器的使用过程中,常会遇到一些问题,本文就针对一些常见问题及解决方案作出整理归纳。
1、石英砂过滤器周期性水量减少
形成原因
过滤砂与悬浮物结块、反洗的强度不够、反洗的周期过长、配水装置损坏而引起了偏流、滤层高度太低、原水水质变得浑浊。
处理方法
加强反洗,使水达到澄清的效果、调整好水的压力和流量、增加反洗的次数、缩短反洗的周期、检查配水的装置、增加滤层的高度。
2、过滤流量不够
形成原因
进水管道阻力过大、滤层上不被污泥堵塞。
处理方法
排除进水管的管道、用反洗过滤器的方法降低水中悬浮物的含量。
3、反洗时有石英砂流失
形成原因
反洗强度太大、排水装置损坏导致水在过滤器截面上分布不均。
处理方法
降低反洗的强度、检查排水装置
4、长时间反洗后浊度才降低
形成原因
反洗水灾过滤器截面分布不均、滤层脏。
处理方法
检查排水的装置、适当增加反洗的次数和强度。
5、产水水质不达标
形成原因
滤层表面被污泥污染、滤层高低不够、过滤的速度太快。
处理方法
加强水的澄清工作,增大反洗速度、增加滤层高度、调整好过滤水的速度。
6、水中混有石英砂
形成原因
布水装置损坏。
处理方法
把石英砂卸下,检查排水装置。
以上就是对石英砂过滤器在使用过程中会出现的问题的归纳,如在实际使用中遇到上述情况,可逐一排查,找到解决方法。
八、石英砂过滤器运行与反洗的管道示意图


